Skip to content
English
  • There are no suggestions because the search field is empty.

Demand

 

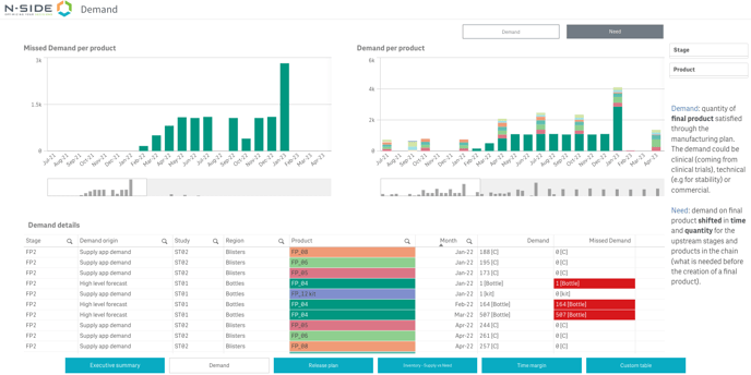
The Demand sheet displays the demand or need information through a table and two bar charts.

The switch between demand and need is done through the two top right buttons.

01

The table displays the demand/need details while the bar charts display the missed demand/need and the demand/need per product respectively.

The demand is the final product quantity satisfied through the manufacturing plan. The demand can be clinical (i.e., coming from clinical trials), technical (e.g., stability study) or commercial.

02

 

The need is the demand on final product shifted in time and quantity for the upstream stages and products in the chain, i.e., what is needed before the creation of a final product.

03

 

This sheet can help you answer specific questions like:

  • How is the demand/need spread over the time horizon?

  • If there is any missed demand, when does it/the corresponding missed need appear?

 

Useful links:

N-SIDE Production App

User Guide

FAQ

"How-to" articles